About
Fuel is often a fleet's largest variable cost, yet managing it can be complex and time-consuming. We're launching the new Fuel Transactions (Beta) experience to centralize your purchase data into a unified, native view within MyGeotab. This update eliminates the need for multiple add-ins, helping you reduce operational costs and protect your bottom line.
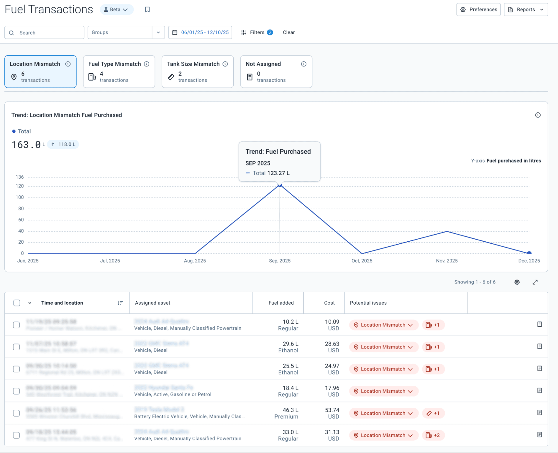
Access a consolidated view of all fuel purchases, including time, location, and key transaction details. Use basic filtering by name, group, or date range to find specific data quickly, or download standard Excel reports for easier reconciliation.

Leverage mismatch insights for fuel type, tank size, and location to spot misuse or theft. Fuel Transactions (Beta) automatically flags potential issues by detecting mismatches in fuel type, tank size, and purchase location. This immediate visibility into anomalies empowers you to address fraud patterns before they impact your budget.

Visualize your fuel spending over time with new interactive trends graphs. For a more detailed look, you can access row reports that provide the purchase details needed for reporting and audits.
Partners: This solution offers a stronger competitive edge by providing a powerful native solution with no additional cost. It helps improve customer retention by offering a fully integrated solution that streamlines fuel transaction management.
Users: Spend less time on manual reconciliation and more time focused on driving financial health across the fleet.
Fuel Transactions (Beta) will begin rolling out in January 2026. To enable this feature, navigate to Account > Profile > Beta Features, toggle the Fuel Transactions option to On and Save your changes.
To use this feature, your database must have fuel transactions actively imported. This can be achieved in one of three ways:
Note: Automatic import via fuel card integration is currently limited to North American providers
About